儲能云網是集儲能站實時運行監控、運維管理和運營管理于一體的一站式儲能大數據管理平臺?;谥枪夤I互聯網平臺大數據分布式架構實現了百萬級點號實時數據處理和PB級數據存儲能力, 通過大數據、人工智能算法分析實現云邊協同,為儲能站運行、運維、運營優化提供輔助決策支持,全面保障儲能站運行安全、提升運營收益。
結合公司“數字化與平臺”戰略,公司創新提出了“1+N+1”模式構架的基于大數據驅動面向綜合能源大服務的工業互聯網平臺。
“1”:一個統一的專有云平臺,實現公司數據資源的統一存儲和管理;
“N”:多個專業化業務應用,完成多元化應用的分階段開發部署和統一管理;
“1”:一個智能創新驅動中心,致力于全局工業大數據分析和工業BI的培育場景和創新應用。
大屏監控展示儲能站總體業務狀況,實時監控儲能站狀態,幫助管理者快速了解所有儲能站業務關鍵指標包括運行總體指標、故障總覽、工單總覽等。
實時監控儲能站關鍵設備包括PCS、BMS、冷卻系統、消防系統等運行情況,通過3D渲染等數字孿生技術顯示電芯電壓、溫度數據,并進行實時溫差、壓差等分析,確保電站運行安全。
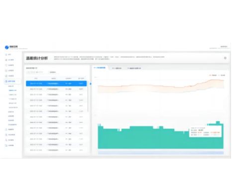
自動生成電站運行分析報告,對儲能站整體運行數據、故障告警、電池健康度、電池壽命等進行大數據統計分析形成綜合評估報告,為儲能站運行、運維提供輔助決策。
Contact Us

關注我們